Oculus Developer Hub 1.8.0 adds the ability to remotely launch URLs in Oculus Browser, including for WebXR experiences.
If you don’t know what Oculus Developer Hub (ODH) is: it’s a Windows & macOS app designed to make it easier to manage & develop for Oculus Quests.
ODH lets you see the headset’s view, access screenshots & recordings, track performance metrics, view device logs, sideload apps, download Oculus SDKs, disable the proximity sensor, and more. While ODH is aimed at developers, we consider it a must-have for power users too.

The flagship new feature is the ability to launch URLs on your headset from your PC. This can be regular websites, a 360 YouTube video, or even full fledged WebXR experiences – SideQuest has a section for these. That’s a lot more convenient than using the in-VR keyboard to manually find the URL you want. For WebXR developers, it could even be a game changer.
The update also adds the ability to upload builds directly to App Lab & Oculus Store. That was already possible from the Oculus developer dashboard in a browser, but now you won’t need to leave the Developer Hub app.

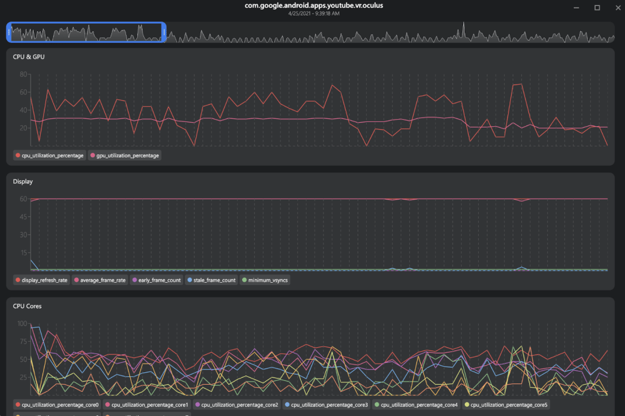
It also adds Metrics Recording, meaning OVRMetrics performance data is saved to files which you can open to see detailed data & graphs.
Oculus Developer Hub is available for Windows and macOS from Facebook’s Oculus website. Keep in mind you’ll soon need to use SMS verification or link your payment details to use any Oculus developer features.